Configure Whitelist and Blacklist in Zimbra Amavis
Zimbra uses Amavis as the gateway between Postfix and content checkers like SpamAssassin and ClamAV. Every inbound and…
Zimbra uses Amavis as the gateway between Postfix and content checkers like SpamAssassin and ClamAV. Every inbound and…
EGroupware is an open-source collaboration suite written in PHP that provides calendar, email, contacts, project management, file sharing,…
Zimbra Collaboration Suite stores mailbox credentials in its internal LDAP directory. A weak password policy means accounts with…
Let’s Encrypt provides free, automated TLS certificates that expire every 90 days. When running Apache Tomcat as your…
Apache Hadoop is a distributed storage and processing framework built for handling large datasets across clusters of commodity…
SuiteCRM is a free, open-source Customer Relationship Management (CRM) platform forked from SugarCRM Community Edition. It handles sales…
Libvirt on Arch Linux and Manjaro defaults to using iptables for managing virtual network firewall rules. If your…
AWS Identity and Access Management (IAM) controls who can access what in your AWS account. It handles authentication…
PrestaShop is a free, open-source e-commerce platform built on PHP and MySQL/MariaDB. It powers over 300,000 online stores…
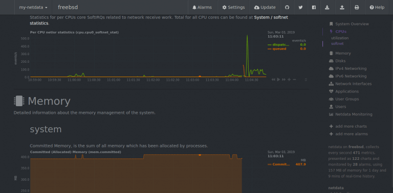
Netdata is a high-performance, real-time monitoring agent that collects thousands of metrics per second with zero configuration. It…
Oracle JDK is the official Java Development Kit from Oracle, used for building and running Java applications. While…
Chromium is the open-source web browser project that serves as the foundation for Google Chrome, Microsoft Edge, Brave,…